當前位置: 好色APP先生下载振動篩廠家 > 產品中心 > 重型礦用振動篩 > 正文

適用物料:冶金,礦產
價格區間:10000-100000
處理能力:100-500t/h
產品別名:煤粉篩
索要優惠報價
銷售熱線:
13782587121
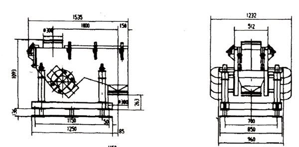
該篩機由振動電機1.篩體2.一次減振簧3.一次減振4.二次減振簧5.底板組成。依靠相同的兩台振動電機反方向自同步旋轉,使篩體沿激振力方向做周期性往複運動,迫使物料在篩麵上做連續拋物運動,煤粉迅速鬆散透篩,木屑與纖維等雜物留在篩網上部,定期由人工消理。
| 參 數 | 型號 | ||||
| TZSM-50-140 | TZSM-70-200 | TZSM-90-240 | TZSM-140-300 | ||
| 篩麵規格(mm) | 500×1400 | 700×2000 | 900×2400 | 1400×3000 | |
| 篩麵傾角(°) | 0°-10° | 0°-10° | 0°-10° | 0°-10° | |
| 篩孔尺寸(mm) | 2×2 | 4×4 | 5×5 | 3×3 | |
| 振幅(mm) | 5-7 | 6-8 | 5-7 | 6-8 | |
| 處理量(t/h) | 7-10 | 10-30 | 10-65 | 50 | |
| 振動電機 | 型號 | J20-10-6 | J20-20-6 | J20-50-6 | J20-50-6 |
| 功率(Kw) | 2×0.75 | 2×1.5 | 2×2.2 | 2×3.0 | |
| 轉速(r/min) | 960 | 960 | 960 | 960 | |
|
外形尺寸 (長×寬×高) |
1535×1232×1229 | 2202×1802×1229 | 4019×2320×1895 | 3300×2200×1395 | |
安裝與調試:
1、安裝前,把現場基礎與篩子安裝圖對照檢查。
2、安裝時根據從下到上的順序安裝,先裝底板,再裝二次振簧,二次減振,一次減振簧,篩體。
3、調整各種膠簧,保證垂直,如出現歪斜,調整底板位置,使之垂直,*後把底板與基礎予理板焊接在一起。
4、兩台電機轉向相反。
使用與維護:
1、應經常檢查固定電機螺栓和固定篩板螺栓是否鬆動,如有鬆動,及時擰緊。
2、振動電機一般一年大修一次,檢查軸承磨損情況,更換新的潤滑脂。
3、振動電機日常維護參照電機使用說明書。
Copyright(C) 豫ICP備73287193號